Rapporten
Naarmate je bedrijf groeit, wordt het bijhouden van statistieken steeds complexer. Laat mysched.co je helpen met het bijhouden van je statistieken en rapportage.

Het gebruik van de Rapporten functie vereenvoudigt bedrijfsanalyses. Verhoog je inzicht met vier gedetailleerde grafieken, zoals hieronder beschreven:
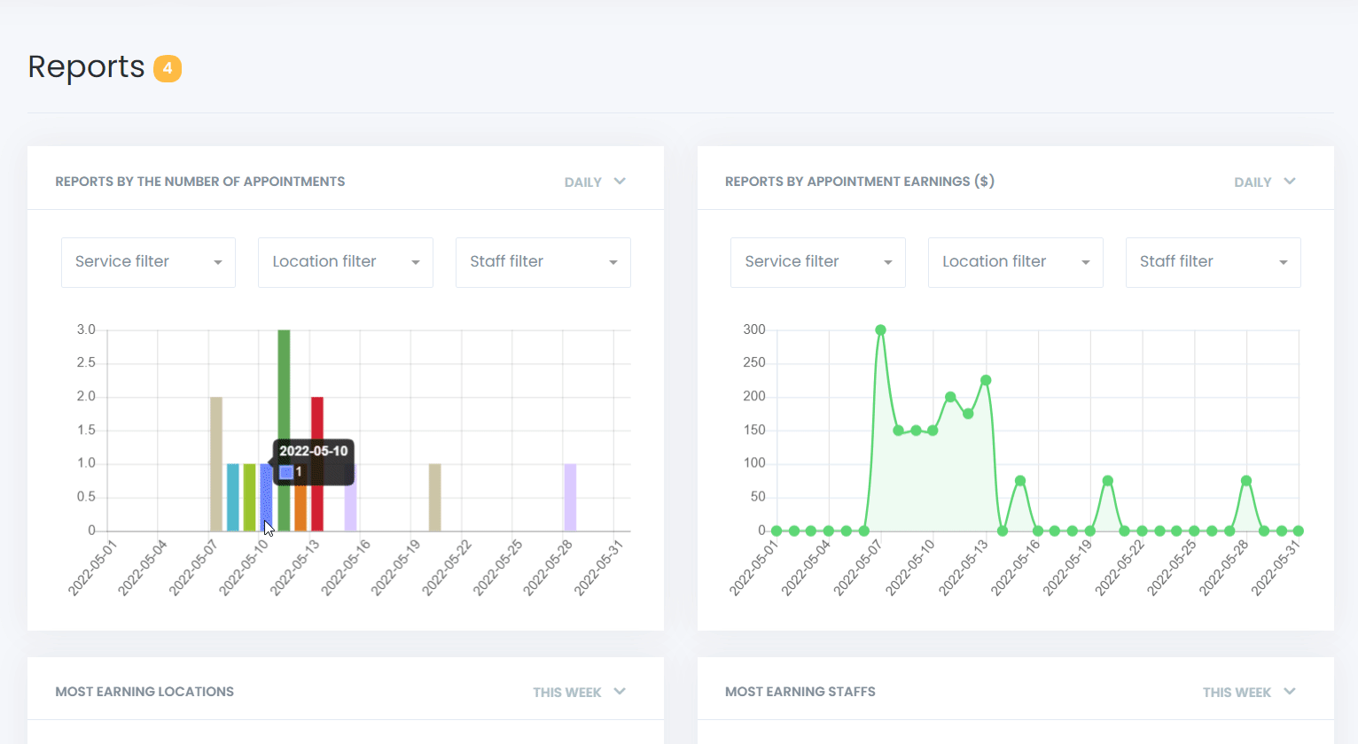
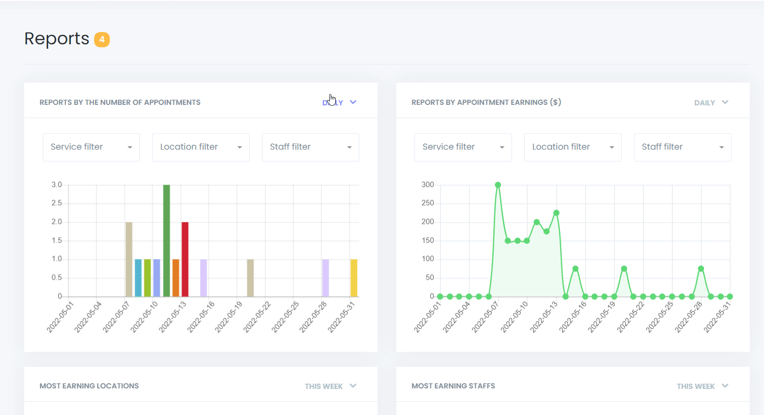
Rapporten op Basis van Aantal Afspraken
Deze grafiek helpt je de dagen met de meeste afspraken te identificeren, zodat je het aantal afspraken op specifieke dagen kunt vergelijken en je strategieën dienovereenkomstig kunt aanpassen.
Rapporten op Basis van Afsprakeninkomsten
Volg je dagelijkse inkomsten met deze inzichtelijke grafiek, die laat zien welke dagen het meest winstgevend waren en hoe de inkomsten in de loop van de tijd fluctueerden.
Meest Winstgevende Locaties
Ontdek welke locaties de meeste omzet genereren, zodat je een duidelijk beeld krijgt van je geografische sterke punten.
Meest Winstgevende Medewerkers
Deze functie biedt inzicht in de prestaties van je medewerkers, waarbij de topverdieners worden uitgelicht en een basis wordt gelegd voor beloningen zoals 'Medewerker van de Maand'.
Daarnaast kun je met mysched.co dagelijkse, wekelijkse en maandelijkse rapporten bekijken in een overzichtelijk formaat voor een uitgebreide controle.

Pas filters toe voor service, locatie en medewerkers om exacte gegevens in de grafieken te identificeren, wat de nauwkeurigheid van je besluitvorming verbetert.
